01梁與柱的連接
梁與柱剛性連接的構造,形式有三種。
1)梁翼緣、腹板與柱均為全熔透焊接,即全焊接節點;
2)梁翼緣與柱全熔透焊接,梁腹板與柱螺栓連接,即栓焊混合節點;
3)梁翼緣、腹板與柱均為螺栓連接,即全栓接節點;

圖為三種梁柱剛性連接節點
梁與柱剛性連接的構造
1)工字形梁與工字形柱或箱形柱剛性連接的細部構造;

圖為梁與柱剛性連接細部構造
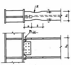
2)工字形柱和箱形柱通過帶懸臂梁段與框架梁連接時,構造措施有兩種:
a、懸臂梁與梁栓焊混合節點;b、懸臂梁與梁全栓接節點。

圖為柱帶懸臂梁段與梁連接
梁與柱剛性連接時,按抗震設防的結構,柱在梁翼緣上下各500mm的節點范圍內,柱翼緣與柱腹板間或箱形柱壁板間的組合焊縫,應采用全熔透坡口焊縫。
改進梁與柱剛性連接抗震性能的構造措施
對于有抗震性能要求的梁柱剛性連接,在遭遇罕見強烈地震時,應在構造上保證鋼梁破壞先于節點破壞,保證梁柱節點的安全,即“強柱弱梁、強節點弱構件”的設計原則。
1)骨形連接
骨形連接是通過削弱鋼梁來保護梁柱節點。這種骨形連接在日本比較流行。

圖為骨形連接
2)楔形蓋板連接
在不降低梁的強度和剛度的前提下,通過梁端翼緣加焊楔形蓋板,增強梁柱節點。



圖為幾種常見的梁端翼緣加焊楔形蓋板做法
3)外連式加勁板連接
對于箱型或圓形截面柱與梁剛性連接,除了采用骨形連接、楔形蓋板之外,還可采用外連式加勁板連接,節點強度明顯大于鋼梁強度。

工字形截面柱在弱軸與主梁剛性連接
當工字形截面柱在弱軸方向與主梁剛性連接時,應在主梁翼緣對應位置設置柱水平加勁肋,在梁高范圍內設置柱的豎向連接板,其厚度應分別與梁翼緣和腹板厚度相同。柱水平加勁肋與柱翼緣和腹板均為全熔透坡口焊縫,豎向連接板與柱腹板連接為角焊縫。主梁與柱的現場連接如圖所示。


圖為工字形柱弱軸與主梁剛性連接
梁柱節點域的加強工字形
由上下水平加勁肋和柱翼緣所包圍的柱腹板簡稱為節點域。在周邊彎矩和剪力的作用下,當節點域的厚度不滿足規范公式的計算要求時,應將節點域的柱腹板局部加厚或加焊貼板。

圖為節點域周邊的內力

圖為節點域的加厚
梁與柱的鉸接連接
梁與柱的鉸接連接分為:僅梁腹板連接、僅梁翼緣連接。




不等高梁柱連接
當柱兩側的梁不等高時,應按兩側梁的高差分別考慮。當梁高差大于150mm時,應在兩側梁翼緣高度的分別設置加勁板;當梁高差小于150mm時,應將梁高較小的梁端做成變截面,變截面坡度小于1:3,或者設置傾斜的加勁板。

圖為不等高梁柱連接節點
02各種截面柱的拼接連接
工字形截面柱的拼接接頭
柱的拼接節點一般都是剛接節點,柱拼接接頭應位于框架節點塑性區以外,一般宜在框架梁上方1.3m左右??紤]運輸方便及吊裝條件等因素,柱的安裝單元一般采用兩層或三層一根,長度12m以下。根據設計和施工的具體條件,柱的拼接可采取焊接或高強度螺栓連接。
非抗震設計時的焊縫連接,可采用部分熔透焊縫,坡口焊縫的有效深度不宜小于板厚度的1/2。有抗震設防要求的焊縫連接,應采用全熔透坡口焊縫。
翼緣一般為全熔透坡口焊接,腹板可為高強度螺栓連接,當柱腹板采用焊接時,上柱腹板開K形坡口,要求焊透。箱形截面柱的拼接接頭應全部采用焊接,為便于全截面熔透。

栓焊 全焊

箱形柱的焊接接頭
高層鋼結構中的箱形柱與下部型鋼混凝土中的十字形柱相連時,應考慮截面形式變化處力的傳遞平順。箱形柱的一部分力應通過栓釘傳遞給混凝土,另一部分力傳遞給下面的十字形柱,如下圖所示。
兩種截面的連接處,十字形柱的腹板應伸入箱形柱內,形成兩種截面的過渡段。伸入長度應不小于柱寬加200mm,即L≥B+200mm,過渡段截面呈田字形。過渡段在主梁下并靠緊主梁。
兩種截面的接頭處上下均應設置焊接栓釘,栓釘的間距和列距在過渡段內宜采用150mm,不大于200mm,沿十字形柱全高不大于300mm。
型鋼混凝土中十字形柱的拼接接頭,因十字形截面中的腹板采用高強度螺栓連接施工比較困難,翼緣和腹板均宜采用焊接。


變截面柱的拼接
柱需要變截面時,一般采用柱截面高度不變,僅改變翼緣厚度的方法。若需要改變柱截面高度時,柱的變截面段應由工廠完成,并盡量避開梁柱連接節點。對邊柱可采用有偏心的做法,不影響掛外墻板,但應考慮上下柱偏心產生的附加彎矩,對中柱可采用無偏心的做法。柱的變截面處均應設置水平加勁肋或橫隔板。

圖是變截面工字形柱的拼接
對于小截面的軋制方管或圓管,還可采用貫通式水平加勁隔板拼接,如下圖所示。

03各種截面梁的拼接連接
對于小截面的軋制方管或圓管,還可采用貫通式水平加勁隔板拼接,如下圖所示。

04次梁與主梁的連接
次梁與主梁的連接通常設計為鉸接,主梁作為次梁的支座,次梁可視作簡支梁。其拼接形式如下圖所示,次梁腹板與主梁的豎向加勁板用高強度螺栓連接(圖a、b),當次梁內力和截面較小時,也可直接與主梁腹板連接(圖c)。

當次梁跨數較多,跨度、荷載較大時,次梁與主梁的連接宜設計為剛接,此時次梁可視作連續梁,這樣可以減少次梁的撓度,節約鋼材。次梁與主梁的剛接形式如下圖所示。

05主梁的側向隅撐
按抗震設計的框架梁,在梁可能出現塑性鉸處(通常距柱軸線1/8~1/10梁跨處),梁上下翼緣均應設置側向偶撐。側向隅撐可按軸心受壓構件計算,并應滿足長細比要求。

06梁腹板開孔的補強
當因管道穿過需要在梁腹板上開孔時,應根據孔的位置和大小確定是否對梁進行補強。當圓孔直徑小于或等于1/3梁高,且孔洞間距大于3倍孔徑,并避免在梁端1/8跨度范圍內開孔時,可不予補強。
當因開孔需要補強時,彎矩由梁翼緣承擔,剪力由孔口截面的腹板和孔洞周圍的補強板共同承擔。圓形孔的補強可采用套管、環形補強板或在梁腹板上加焊V形加勁肋等措施予以補強,如圖下所示。

梁腹板上開矩形孔時,對腹板的抗剪影響較大,應在洞口周邊設置加勁板,其縱向加勁板伸過洞口的長度不小于矩形孔的高度,加勁肋的寬度為梁翼緣寬度的1/2,厚度與腹板相同,如下圖所示。

